В процессе разработки и поддержки программного продукта (сайта, сервиса, приложения) необходимо круглосуточно и беспрерывно следить за состоянием его серверов.
Разумеется, делать это вручную затруднительно – нужны средства автоматизации. Именно поэтому существуют сервисы мониторинга внешней доступности сервера.
Проверка работоспособности – не единственная их функция. Они также следят за актуальностью доменов и SSL-сертификатов, содержимым веб-страниц, состоянием DNS-записей, производительностью и много чем еще.
Однако среди огромного количества сервисов мониторинга действительно удобных не так уж много. Особенно в России.
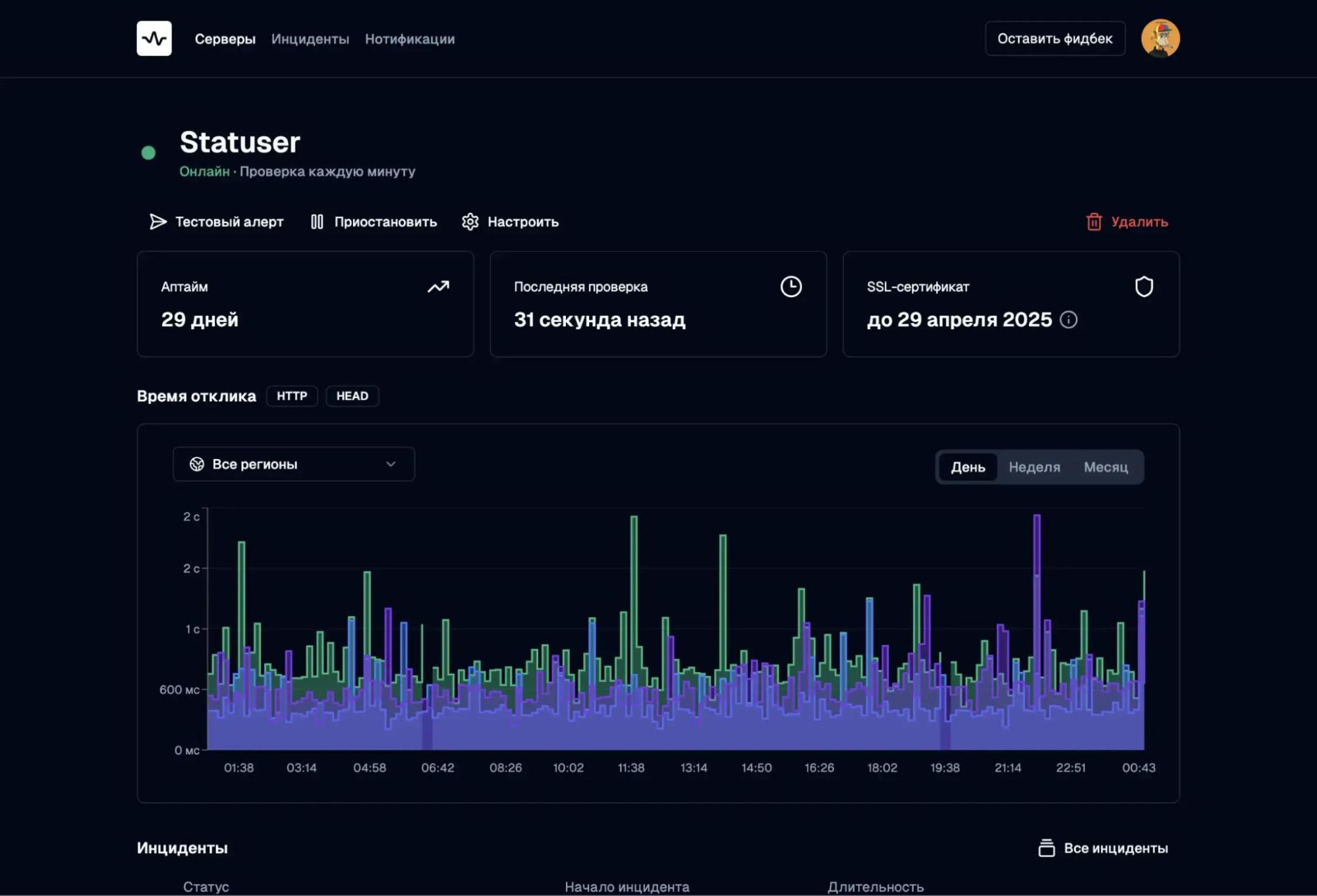
Statuser
Statuser – компактный сервис мониторинга сайтов, серверов и приложений, не перегруженный лишним функционалом и имеющий лаконичный пользовательский интерфейс.

Возможности
В отличие от множества других сервисов, перегруженных как визуально, так и функционально, Statuser предоставляет только самые необходимые функции для мониторинга серверов:
- Несколько регионов для проверок. Для предотвращения ложных срабатываний запросы к серверу выполняются из разных географических зон – России, Европы и Азии. Более того, для гарантированной фиксации инцидента после первой неудачной проверки выполняются еще две попытки запроса с увеличенным интервалом. Таким образом можно анализировать локальные состояния сетей – задержки и сбои.
- Разные способы мониторинга. Мониторинг работы сайта выполняется на уровне сети (Ping), на уровне портов (TCP/IP) и на уровне программного протокола (HTTP/HTTPS). За счет этого можно мониторить не только веб-сайты и API приложений, но также сетевые устройства и системные службы: POP3, IMAP, SMTP, DNS и другие.
- Отслеживание доменов и SSL-сертификатов. Помимо классического мониторинга сайтов также отслеживаются даты окончания регистрации доменов и SSL-сертификатов.
- Диагностика инцидентов. В момент сбоя запускается множественный анализ данных: создание скриншота, сохранение SSL-сертификата, запись заголовков и тела ответа, выполнение трассировки, сканирование портов. Собираются все данные, помогающие понять причину сбоя.
- Множество серверов для отслеживания. В зависимости от тарифного плана в список мониторинга можно добавить от 10 до 50 серверов независимо от их типа. Это может быть как обычный сайт на WordPress или Tilda, так и облачный сервис с API на специфическом порте.
- Гибкая настройка уведомлений. Отслеживаемые события выборочно настраиваются в панели управления, а уведомления могут отправляться как на email, так и в Telegram.
- Написание постмортемов. В панели управления есть возможность писать к каждому инциденту так называемые постмортемы – комментарии, содержащие информацию о причинах инцидента и действиях, которые были предприняты для его устранения.
- Светлая и темная темы. На сайте и в панели управления можно переключать цветовые темы. Важная функция, учитывая, что многие разработчики предпочитают эстетичный темный фон для снижения нагрузки на глаза.
С подробным описанием всех возможностей сервиса можно ознакомиться в официальной документации Statuser.

Панель мониторинга Statuser
Уведомления и интеграции
В панели управления Statuser можно выборочно активировать уведомления разных видов для каждого конкретного сервера из списка мониторинга.
В зависимости от настроек, уведомления могут отправляться как на email, так и в Telegram. Последний считается основным каналом уведомлений, позволяя мгновенно получать информацию об изменении статуса серверов.
Интеграция панели управления с Telegram выполняется через специального бота – @statuser_notify_bot. В случае с email уведомления приходят с почтового ящика info@statuser.cloud.
Тарифные планы
Несмотря на то, что Statuser позиционируется как бесплатный сервис, за небольшую плату он предоставляет расширенные возможности для командного использования.
1. Бесплатный. Подойдет для небольших проектов.
- 1 регион проверки
- До 10 серверов в мониторинге
- Частота проверки от 3 минут
- Хранение инцидентов 7 дней
- Проверки HTTP, Ping, TCP-порты
2. Pro. Подойдет командам и профессиональным разработчикам. Стоимость 199 рублей в месяц.
- 3 региона проверки
- До 50 серверов в мониторинге
- Частота проверки от 1 минуты
- Хранение инцидентов 30 дней
- Возможность диагностики инцидентов
- Мониторинг SSL и домена
- Heartbeat- / Cron-мониторинг
Как можно заметить, платный тариф позволяет полностью раскрыть функционал сервиса проверки доступности сайта Statuser.
Overseer
Overseer – еще одна простая система мониторинга сайтов, уделяющая особое внимание безопасности и приватности данных. Сервис целиком размещен на серверах Яндекс.Облака.

Возможности
Возможности Overseer довольно типичны для большинства сервисов проверки доступности сайтов – здесь нет ничего лишнего:
- Мониторинг по URL. Круглосуточный опрос указанных серверов с интервалом в 5 минут на бесплатном тарифе и в 1 минуту на платном.
- Отслеживание доменов и SSL-сертификатов. На платных тарифах есть автоматическое отслеживание как срока действия и корректности SSL-сертификатов, так и проверки срока регистрации доменных имен.
- Архивация и выгрузка отчетов. Для каждого сервера в списке мониторинга можно выгрузить отчет с информацией об инцидентах за два предыдущих календарных месяца.
- Учащенный мониторинг. При обнаружении сбоя начинается более частый опрос сервера для точного определения его длительности.
- Точный парсинг данных. Помимо явного выбора метода отправки запроса (HEAD, GET, POST) можно выбрать способ получения информации (JSON и HTML) для последующего парсинга с помощью регулярных выражений.
- Фильтр анализируемых серверов. При мониторинге большого количества серверов можно настроить расширенные параметры фильтра для вывода информации в панели управления.
- Система предупреждений. Помимо классического мониторинга, на отдельной странице показываются предупреждения о неисправностях в работе сайта до тех пор, пока они не будут устранены. Например, приближение срока истечения SSL-сертификата.
Однако Overseer выполняет отправку проверочных запросов с трех российских серверов примерно из одной географической зоны. Поэтому его нельзя использовать для анализа доступности сайта с разных территорий.
Подробную информацию о нюансах использования сервиса можно найти в официальной документации Overseer.

Панель мониторинга Overseer
Уведомления и интеграции
Уведомления об обнаруженных сбоях отправляются на емейл и в Telegram. Для этого в панели управления есть возможность добавлять произвольное количество email-адресов и чатов Telegram.
Интеграция с Telegram выполняется через специальный чат-бот – @OverseerObserverBot. Этот же бот может быть добавлен в групповой чат для отправки уведомлений всем его участникам.
Тарифные планы
Бесплатный тарифный план в Overseer ограничен максимальным количеством анализируемых серверов, интервалом опроса и отключенной функцией отслеживания сроков регистрации домена и SSL-сертификата.
Соответственно, каждый последующий тарифный план из четырех возможных увеличивает квоты предыдущего:
1. Бесплатный. Базовые функции мониторинга.
- 20 активных мониторов
- Интервал 5 минут
2. Профессионал. Стоимость 100 рублей в месяц.
- 50 активных мониторов
- Интервал 1 минута
- Мониторинг SSL
- Мониторинг домена
3. Команда. Стоимость 300 рублей в месяц.
- 150 активных мониторов
- Интервал 1 минута
- Мониторинг SSL
- Мониторинг домена
4. Компания. Стоимость 1500 рублей в месяц.
- 1000 активных мониторов
- Интервал 1 минута
- Мониторинг SSL
- Мониторинг домена
Иными словами, даже самый минимальный тарифный план раскрывает все функциональные возможности Overseer, а все остальные лишь увеличивают количество возможных серверов для мониторинга.
Oh Dear
Oh Dear – бельгийская платформа мониторинга доступности серверов формата all-in-one, которая анализирует широкий набор параметров от аптайма и SSL-сертификатов до сломанных веб-страниц и ошибок в карте сайта.

Возможности
Будучи многофункциональной платформой, Oh Dear фиксирует огромное количество характеристик в отслеживаемых серверах:
- Мониторинг работоспособности сайта. Стандартный опрос указанных серверов из двух географических точек – основной (primary) и дополнительной (secondary).
- Анализ производительности. Регулярная проверка скорости ответа сервера и загрузки сайта на основе явно указанного параметра максимального времени загрузки (например, 500 миллисекунд). Превышение этого значения будет вызывать отправку уведомления. Соответственно, в панели мониторинга можно посмотреть детализированную метрику с историей времен ответа сервера.
- Мониторинг запланированных задач. Проверка запуска и выполнения задач, запущенных через Cron Jobs в Linux или Scheduled Tasks в Windows. При этом Oh Dear предлагает подробные инструкции для интеграции со скриптами (например, Crontab, Bash, PHP, Laravel, Ruby) на локальной машине.
- Внешний анализ приложений. Выполняет HTTP-запросы к указанным адресам (эндпоинтам) для получения информации о статусе приложения в формате JSON.
- Публичные страницы статуса. Конструирование кастомизированных (название, логотип, фон, цвет, язык) страниц для публичного информирования клиентов о статусе серверов – как для каждого, так и для всех сразу.
- Отслеживание DNS-записей. Информирование об изменениях в записях на DNS-серверах для предотвращения сбоев и атак.
- Отслеживание доменов и SSL-сертификатов. Информирование об истечении сроков регистрации доменных имен и SSL-сертификатов для предотвращения их потери.
- Выявление нерабочих страниц. Полное сканирование и индексация указанных сайтов для выявления ссылок на неработающие страницы.
- SEO-мониторинг. Сервис SEO-анализа сайта Google Lighthouse интегрирован в Oh Dear для анализа карты сайта, ссылок, структуры страниц и скорости их загрузки.
Стоит отметить, что для некоторых проектов обширная функциональность Oh Dear может оказаться избыточной. Например, парочке серверов, обрабатывающих запросы к API небольшого сервиса, будет достаточно стандартного мониторинга с проверкой доменов и SSL-сертификатов, обрамленного минимальным количеством отчетов.
С подробным объяснением всех функций платформы можно ознакомиться в официальной документации Oh Dear.

Список серверов в панели мониторинга Oh Dear
Уведомления и интеграции
Oh Dear способен интегрироваться с наиболее популярными приложениями коммуникации для отправки уведомлений об обнаруженных ошибках и сбоях.
Во-первых, уведомления могут быть отправлены проверенными временем классическими способами:
- Email. Оповещения по электронной почте включены по умолчанию. Можно добавлять любое количество почтовых ящиков для отправки уведомлений.
- SMS. При отсутствии подключения к интернету пользователи сервиса могут получать уведомления с помощью обычных SMS. Отправка SMS-уведомлений возможна благодаря партнерству Oh Dear и VoIP-телефонии Vonage.
Во-вторых, можно выполнить интеграцию Oh Dear со внешними приложениями для общения, после чего уведомления будут приходить в конкретные чаты:
- Slack
- Telegram
- Discord
- Teams
- Pushover
- Webhooks
- Opsgenie
- PagerDuty
Для каждого способа можно явно указать, какие типы уведомлений будут отправляться в выбранные чаты.
Тарифные планы
Сервис Oh Dear не предоставляет бесплатных решений – по большей части из-за своей фунциональной «навороченности».
Все тарифные планы Oh Dear отличаются друг от друга только максимальным количеством анализируемых серверов:
- До 5. Стоимость от 17 долларов в месяц.
- До 10. Стоимость от 30 долларов в месяц.
- До 25. Стоимость от 55 долларов в месяц.
- До 50. Стоимость от 85 долларов в месяц.
- До 100. Стоимость от 160 долларов в месяц.
- До 200. Стоимость от 240 долларов в месяц.
Тем не менее, каждому новому пользователю Oh Dear предоставляет 30 дней пробного периода. Этого более чем достаточно, чтобы понять, стоит ли использовать данный сервис или имеет смысл поискать что-то другое.
UptimeRobot
UptimeRobot – ведущий словацкий сервис мониторинга серверов, предоставляющий классический набор инструментов для анализа активности серверов.
Как сообщают разработчики на своем сайте, сервис одномоментно ведет мониторинг более чем 7 миллионов серверов от примерно 2 миллионов пользователей.

Возможности
Помимо классических средств мониторинга, UptimeRobot также сосредоточен на разработке инструментов для командного использования:
- Мониторинг адресов и портов. Стандартный мониторинг активности серверов по выбранным портам и протоколам – HTTPS, FTP, SMTP, SSH, DNS, IMAP и другим.
- Отслеживание Cron Jobs и Scheduled Tasks. Проверка выполнения списка задач, запущенных через Cron Jobs в Linux или Scheduled Tasks в Windows.
- Слежение за доменами и SSL-сертификатами. Проверка актуальности доменов и SSL-сертификатов по их датам регистрации.
- Анализ ключевых слов. Проверка присутствия или отсутствия заданных ключевых слов на выбранных страницах и сайтах.
- Мобильное приложение. На операционных системах Android и iOS можно скачать официальное мобильное приложение для более удобного отслеживания состояния серверов.
- Назначение прав доступа. В панели управления представлены широкие возможности для коллаборации сразу нескольких разработчиков (или команд) с различными правами доступа на операции администрирования, редактирования и оповещения.
- Страницы статуса. Формирование публичных страниц с актуальным состоянием выбранных серверов для информирование пользователей и клиентов.
В дополнение к этому UptimeRobot предоставляет множество информационных ресурсов, рассказывающих о функциональных возможностях сервиса:

Панель управления UptimeRobot (источник: UptimeRobot)
Уведомления и интеграции
В UptimeRobot доступны как базовые способы информирования:
- Email. Письмо на почтовый ящик.
- SMS. Сообщение на мобильный телефон.
- Звонок по телефону. Автоматическое голосовое предупреждение роботом.
- PUSH-уведомление. Мгновенное информирование через мобильное приложение.
Так и интеграции со сторонними сервисами коммуникации:
- Slack
- Zapier
- PagerDuty
- Splunk On-Call
- Telegram
- Webhooks
- Discord
- Mattermost
- Pushbullet
- Microsoft Teams
- Google Chat
- Pushover
- PagerTree
- Pipedread
- ilert alerts
- Zenduty
Благодаря этому UptimeRobot удобно использовать для группового уведомления выбранных команд.
Тарифные планы
Сервис UptimeRobot предоставляет несколько тарифных планов, включая бесплатный со стандартным функционалом:
1. Free. Полностью бесплатный.
- 50 серверов для мониторинга
- Интервал мониторинга 5 минут
- Мониторинг по HTTP, Ping и портам
- Анализ ключевых слов
- 5 возможных интеграций
- Стандартные страницы статуса
2. Solo. Стоимость от 7 долларов в месяц.
- От 10 до 50 серверов для мониторинга
- Интервал мониторинга 60 секунд
- Мониторинг по HTTP, Ping и портам
- Анализ ключевых слов
- Отслеживание сроков регистрации доменов и SSL-сертификатов
- 9 возможных интеграций
- Стандартные страницы статуса
3. Team. Стоимость от 29 долларов в месяц.
- 100 серверов для мониторинга
- Интервал мониторинга 60 секунд
- Мониторинг по HTTP, Ping и портам
- Анализ ключевых слов
- Отслеживание сроков регистрации доменов и SSL-сертификатов
- 9 возможных интеграций
- Полные страницы статуса
- До 3 контактов для уведомления по Email и SMS
- До 3 членов команды
4. Enterprise. Стоимость от 54 долларов в месяц.
- От 200 серверов для мониторинга
- Интервал мониторинга 60 секунд
- Мониторинг по HTTP, Ping и портам
- Анализ ключевых слов
- Отслеживание сроков регистрации доменов и SSL-сертификатов
- 9 возможных интеграций
- Полные страницы статуса
- До 5 контактов для уведомления по Email и SMS
- До 5 членов команды
Для простых проектов достаточно и бесплатного тарифа – в нем компания предлагает большое количество доступных серверов. Однако полноценный мониторинг, как это часто бывает, возможен только в платной подписке.
PingWin
PingWin – российский сервис проверки доступности сайтов, предлагающий полноценные решения для мониторинга серверов по множеству параметров.

Возможности
PingWin имеет классический «джентльменский набор» функций для мониторинга серверов, но с тем лишь исключением, что выборочные проверки сайтов можно проводить без какой-либо регистрации:
- Мгновенная проверка сайта. Возможность проверить доступность сайта по URL (через HTTP или Ping) примерно из 7 географических зон без необходимости авторизации в сервисе. Результатом проверки является IP-адрес проверяемого сервера, код ответа, размер контента и время его загрузки.
- Мониторинг доступности сервисов. Круглосуточная интервальная отправка запросов из разных географических точек для проверки активности серверов.
- Контроль доменов и SSL-сертификатов. Проверка доменов и SSL-сертификатов на предмет истечения их сроков действия.
- Кастомизация настроек мониторинга. Ключевые параметры проверки доступности можно устанавливать вручную. Например, интервал опроса, ожидаемый результат и допустимое время ответа.
- Анализ производительности серверов. Определение нагрузки на серверы различными способами – как прямыми (внутренними), так и косвенными (внешними). Например, скорость работы процессора, потребляемая оперативная память и остаток свободного места на диске.
Несмотря на то, что PingWin не имеет документации, разобраться в его функционале можно самостоятельно. Информацию об обновлениях можно найти в официальном блоге сервиса.
Уведомления и интеграции
Помимо классической отправки писем на Email-адрес сервис PingWin может интегрироваться со многими популярными приложениями для общения:
- ВКонтакте
- Telegram
- Signal
- Discord
- Slack
- Flock
- Potato Chat
- Chatwork
- Gitter
- DingTalk
- Ryver
- Atom
- Emby
- Mattermost
- Rocket.Chat
- Prometheus Exporter
Также можно получать PUSH-уведомления через специализированные приложения:
- Pushbullet
- Pushsafer
- WirePusher
- Notify.Events
Для некоторых приложений уведомления могут быть отправлены с помощью технологии Webhook:
- Microsoft Teams Webhook
- Slack Webhook
- Zoom Webhook
- Google Chat Webhook
- Webex Webhook
- Кастомный исходящий Webhook
Есть и более необычные варианты информирования:
- Браузерные уведомления
- RSS
- IRC
- Jabber / XMPP

Страница добавления нового способа оповещения в панели управления PingWin
Тарифные планы
Помимо стандартного разделения на бесплатный и платный тарифы, PingWin предлагает индивидуальное решение для корпоративных клиентов:
1. Free. Бесплатный.
- Интервал проверки 5 минут
- Максимальное количество серверов 3
- Количество страниц состояний 1
- Количество правил технических работ 1
- Более 30 способов уведомления
- Мониторинг сайта (HTTP/HTTPS)
- Мониторинг доступности (Ping)
- Мониторинг портов
- Мониторинг контента
- Мониторинг времени отклика
2. Pro. Стоимость от 510 рублей в месяц.
- Интервал проверки 1 минута
- Максимальное количество серверов от 20
- Количество страниц состояний 2
- Количество правил технических работ 2
- Мониторинг доменов и SSL-сертификатов
- Мониторинг производительности
- Мониторинг попадания в DNSBL
- Мониторинг задач Cron Jobs
- Мониторинг опасного контента
- Мониторинг блокировки РКН
3. Enterprise. Стоимость и условия рассчитываются индивидуально.
Последний вариант предназначен для тех клиентов, кому недостаточно функциональных возможностей платного тарифа.
Monitorus
Monitorus – еще один российский сервис мониторинга доступности серверов, отличающийся системой прогрессивной тарификации.

Возможности
Несмотря на визуальную простоту и, объективно говоря, не самый современный дизайн, Monitorus имеет довольно мощную функциональность для мониторинга серверов:
- Аккредитация Минцифры РФ. Сервис аккредитован Минцифры РФ и состоит в государственном реестре российского ПО.
- Бесплатная проверка. Мгновенная проверка доступности сайта без необходимости регистрации в сервисе.
- Большое число точек мониторинга. Проверка доступности выполняется с более чем 50 точек мониторинга. Более того, любой желающий может предоставить собственный сервер в качестве точки мониторинга.
- Мониторинг доменов и SSL-сертификатов. Отслеживание истечения сроков действия доменов и SSL-сертификатов.
- Мониторинг DNS-серверов. Мониторинг доступности DNS-серверов и проверка актуальности их данных.
- Мониторинг содержания страниц. Проверка изменений в содержании выбранных страниц сайта.
- Мониторинг ресурсов сервера. Удаленное отслеживание параметров CPU, HDD, RAM с помощью специального скрипта, загруженного на сервер.
- Мониторинг почтовых серверов. Регулярная проверка работы сервисов FTP, POP3, SMTP, IMAP.
- Мониторинг баз данных. Регулярная проверка работы MySQL или PostgreSQL.
- Проверка наличия ссылок. Регулярное отслеживание наличия ссылки на сайт (или произвольного HTML-кода) на выбранных ресурсах.
- Кнопки-информеры. Возможность размещения на собственном сайте информационной кнопки с показателем аптайма в процентах.
- Проверка черных списков. Регулярный поиск сайта в базах антивирусов, черных списках и реестре Роскомнадзора.
- Партнерская программа. Сервис пожизненно платит 10% от любой суммы, потраченной привлеченным клиентом. Для специальных партнеров предоставляется уникальный промокод.
Дополнительную информацию о принципах работы сервиса можно найти в соответствующей справке на официальном сайте Monitorus.
Уведомления и интеграции
Monitorus поддерживает базовые способы информирования:
- SMS
- Звонок
- RSS
- Telegram
- Skype
- Вконтакте
В дополнение к этому можно настроить вызов удаленного скрипта с передачей состояния сервера.
Тарифные планы
Пользователи Monitorus платят не за целый тариф, а за каждую отдельную проверку. Поэтому вместо классических тарифных планов сервис предлагает два вида прогрессивной тарификации – чем больше проверяешь, тем больше платишь:
1. Тарификация «Все SMS бесплатно». Предназначен для проверок, где необходимо отправлять много СМС-уведомлений или если часто встречаются сбои.
- Стоимость любой проверки от 0.015 руб.
- Бесплатные SMS и звонки.
2. Тарификация «Плачу за SMS». Предназначен для проверок, где нет потребности в СМС-уведомлениях или необходимо их незначительное количество.
- Стоимость любой проверки от 0.010 руб.
- Платные SMS и звонки по тарифам оператора.
При этом способ тарификации можно менять как при создании задания для проверок, так и в процессе его работы.
Monitor-Site
Monitor-Site – отечественный сервис мониторинга доступности серверов, отличающийся визуальной строгостью и функциональной консервативностью.

Возможности
Функциональное наполнение Monitor-Site – самое стандартное и без каких-либо излишеств:
- Проверка доступности сервера. Отправка проверочных запросов по протоколам HTTP/HTTPS, Ping и FTP для определения активности удаленного сервера.
- Отслеживание доменов и SSL-сертификатов. Регулярная проверка актуальности сроков действия доменных имен и SSL-сертификатов.
- Мониторинг DNS-сервера. Постоянный опрос DNS-сервера для отслеживания производительности и скорости его работы.
- Проверка произвольного порта. Проверка доступности конкретного порта сервера с помощью попытки подключения.
- Анализ наличия вирусов. Проверка сайта в вирусных базах Яндекса, которые являются одной из причин исключения сайта из поисковой выдачи.
Уведомления и интеграции
Сервис предоставляет только классические способы информирования:
- SMS
- Вызов скрипта
При этом основным способом отправки уведомлений выступают SMS-сообщения.
Тарифные планы
Тарификация Monitor-Site не является ни фиксированной, ни прогрессивной. Она представляет собой градацию условий на основе параметра интервала проверок. Базовое количество проверок от 1 до 150 в месяц, хотя в целом лимит не ограничен:
- Каждые 5 минут. Стоимость от 55 до 6000 рублей в месяц (в зависимости от выбранного количества проверок). Количество SMS от 2 до 50 в месяц
- Каждые 2 минуты. Стоимость от 80 до 8250 рублей в месяц (в зависимости от выбранного количества проверок). Количество SMS от 5 до 75 в месяц
- Каждую минуту. Стоимость от 130 до 13800 рублей в месяц (в зависимости от выбранного количества проверок). Количество SMS от 10 до 150 в месяц
При оплате за год сервис предоставляет скидку 10%. Для всех новых пользователей сервис предлагает пробный период 15 дней с возможностью мониторинга одного сайта и отправки 10 SMS-уведомлений.

Страница с описанием градации тарификации на сайте Monitor-Site
Какой сервис мониторинга выбрать?
Все сервисы мониторинга сайтов предоставляют схожий функционал, отличающийся лишь нюансами реализации – интерфейсом панели управления, видом отчетов, географическими зонами, способами проверки и вариантами интеграций.
Более того, способы тарификации имеют четкую закономерность – в отличие от платных тарифов, бесплатные предлагают базовый мониторинг с увеличенным интервалом опроса серверов без отслеживания сроков регистрации доменов и SSL-сертификатов.
Поэтому сложно выделить какие-то явные отличия одного сервиса от другого. Для правильного выбора нужно ознакомиться с каждым из них, сопоставив предлагаемую функциональность с требованиями конкретного проекта.
|
Современность интерфейса |
Страна разработчика |
Тарифные планы |
Минимальная стоимость платного тарифного плана |
||
|
1 |
Statuser |
высокая |
Россия |
бесплатный и платный |
199 руб/мес |
|
2 |
Overseer |
средняя |
Россия |
бесплатный и 3 платных |
100 руб/мес |
|
3 |
Oh Dear |
высокая |
Бельгия |
платные |
17 дол/мес |
|
4 |
UptimeRobot |
высокая |
Словакия |
бесплатный и 3 платных |
7 дол/мес |
|
5 |
PingWin |
средняя |
Россия |
бесплатный и платный |
510 руб/мес |
|
6 |
Monitorus |
низкая |
Россия |
прогрессивная тарификация |
0.010 руб/проверка |
|
7 |
Monitor-Site |
низкая |
Россия |
градация платных |
55 руб/мес |
Комментарии